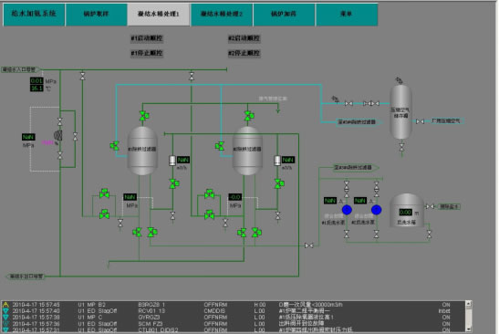
系统工程项目
化学水处理控制系统
系统概述:
化学水系统适用于发电厂锅炉补给水的处理工作,能对原水的预处理、一级除盐处理、深度除盐处理及清水泵、反冲洗水泵、中间水泵、除盐水泵、再生水泵等过程设备进行集中程控。通过工程师站完成设备操作、过程监视、故障报警、事件记录以及策略组态和维护等功能。
锅炉化学水程控系统包括锅炉补给水处理控制系统、化学加药处理控制系统、化学取样控制系统三部分组成,并实现集中控制。根据监控过程中的数据,按照设定好的控制策略,发出控制指令,调节各系统设备的运行。从而保证各系统高效、可靠、经济运行,减轻操作人员的劳动强度。
主要功能:
○除盐水系统程序控制
○主汽控制系统程序控制
○除氧给水系统程序控制
○锅炉疏水系统程序控制
○加氨系统程序控制
○加磷酸盐系统程序控制
○空压机系统程序控制
○取样系统程序控制
○燃油系统程序控制
○疏水取样系统程序控制
○故障检测及保护联锁
○报警记录及查询打印
○历史曲线及趋势记录打印



